ElasticSearch-单节点迁移到集群S3方案
安装Minio
yaml
services:
minio:
container_name: minio
image: minio/minio:RELEASE.2025-04-22T22-12-26Z
ports:
# - 9000:9000
- 9001:9001
volumes:
- ./minio:/data
environment:
MINIO_ROOT_USER: root
MINIO_ROOT_PASSWORD: QgittPhLFomW4vMD
# MINIO_ROOT_PASSWORD: aFeCJD5zSprUDC3x
TZ: Asia/Shanghai
command: server /data --console-address ":9001"
# 注意,这里网络配置一定要正确
networks:
default:
external: true
name: open-net登陆控制台,创建账号

创建Buckets,并且设置为 public

ES安装S3插件
bash
elasticsearch-plugin install repository-s3温馨提示
不敏感信息只能添加到elasticsearch.yml中,敏感信息只能添加到keystore中。
也不能配置到docker启动参数中,因为此时S3插件还没有安装。
yaml
s3.client.default:
endpoint: "http://minio:9000"
protocol: "http"
path_style_access: truebash
echo "UbRsWWZHZ9plLSnA" | elasticsearch-keystore add s3.client.default.access_key
echo "DIYvD9IlEmKRVsAID4CRBPapfZZg3mJC" | elasticsearch-keystore add s3.client.default.secret_key
# 查看配置是否添加成功
elasticsearch-keystore list
# 参考显示如下
#bootstrap.password
#keystore.seed
#s3.client.default.access_key
#s3.client.default.secret_key重启ES服务,确认插件是否安装成功。
bash
GET /_cat/plugins?v
# 参考显示如下
#name component version
#elasticsearch repository-s3 7.17.6bash
PUT _snapshot/my_minio_backup
{
"type": "s3",
"settings": {
"bucket": "elasticsearch-backups",
"path_style_access": true,
"compress": true,
"max_snapshot_bytes_per_sec": "50mb",
"max_restore_bytes_per_sec": "50mb"
}
}点击测试链接状态是否ok

数据备份
先测试几个小索引备份
bash
POST /_snapshot/my_minio_backup/snapshot_wxmp_202312
{
"indices": "gupaoedu-wxmp-msg-2023-12-*",
"ignore_unavailable": true,
"include_global_state": false
}备份成功

数据恢复
在目标集群安装并配置S3插件
由于不在同一个网络,所以需要配置 endpoint。
bash
s3.client.default:
endpoint: "http://172.16.0.7:9000"
protocol: "http"
path_style_access: true创建仓库
bash
PUT _snapshot/my_minio_backup
{
"type": "s3",
"settings": {
"bucket": "elasticsearch-backups",
"endpoint": "http://172.16.0.7:9000",
"path_style_access": true,
"read_only": true,
"max_snapshot_bytes_per_sec": "50mb",
"max_restore_bytes_per_sec": "50mb"
}
}开始恢复
bash
POST /_snapshot/my_minio_backup/snapshot_wxmp_202312/_restore
{
"indices": "gupaoedu-wxmp-msg-2023-12-*",
"ignore_unavailable": true,
"include_global_state": false
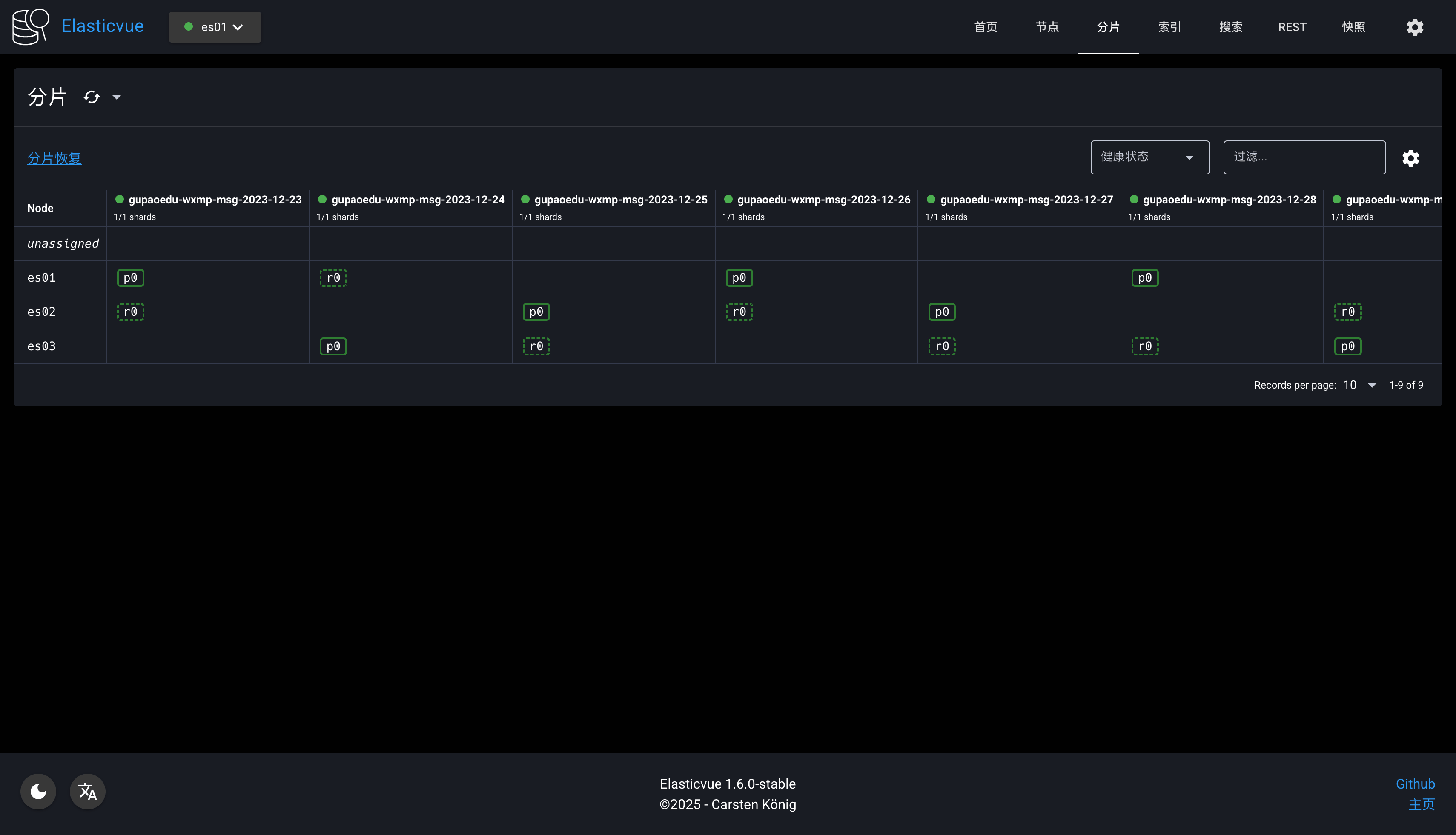
}数据恢复成功

数据顺利进入集群,分片和副本也处于健康状态。

